Back
Back
Profound vs Visby AI: Which AI Visibility Platform Actually Delivers?
Profound vs Visby AI comparison
Jan 11, 2026


AI is changing how people find brands. If you're not showing up in ChatGPT, Claude, or Gemini responses, you're invisible to a growing chunk of your audience.
I tested two platforms that help you track and improve your AI visibility: Profound and Visby AI. Profound is the well-funded player that basically created this category. Visby AI is our platform, built by a team that's been deep in AI development for four years and serving clients with SEO and GEO for two years.
I'm going to be straight with you about what I found. No fluff, no marketing speak—just what works, what doesn't, and where your money actually goes.
Answer Engine Optimization Tools: First Impressions
Profound
When you land on Profound's website, it's all about "Get your brand mentioned by AI engines." The site is dark, professional, packed with content. You can tell they know the market—they literally created this space. There's a lot going on, which shows that first-mover advantage.
What they're selling: Brand mentions across AI platforms, built on topical authority
Visby AI
Our approach is different. We say "the first complete AI visibility platform" and mean it. The site is cleaner, more straightforward. Less content library, more getting straight to the point.
What we're selling: End-to-end AI visibility—not just tracking, but actually improving your presence
What You Actually Get
The Core Stuff
Feature | Profound | Visby AI |
AI Models Tracked | Up to 3 (depends on plan) | 3 (ChatGPT, Claude, Gemini) |
How They Work | Answer Engine Insights, Agent Analytics, Prompt Values, Shopping | AI Visibility Tracking, Gap Analysis, Task Generation, Traffic Optimization |
Strategy | Topic-based tracking | Funnel-based tracking |
Content Approach | Topical authority | Customer journey mapping |
Here's What Bothered Me About Profound
They list four main pillars: Answer Engine Insights, Agent Analytics, Prompt Values, and Shopping. Sounds great, right? Except when I actually used the platform, shopping and several features were "on request."
The bigger issue? They claim to show prompt volume insights. Having worked in this field, I know that's... questionable. No LLM provider shares that data publicly. Either they're tracking their own prompts (which would be massively expensive at scale) or something doesn't add up. I don't know for sure, but it raised a red flag.

Why are features "on request" if they're ready? This feels early-stage to me.
What Visby AI Does Differently
We focus on the full cycle: track your visibility, find the gaps, get tasks to fix them, increase your AI traffic. It's not just about monitoring—it's about actually doing something with the data. We tell you exactly what to do to get better visibility, not just show you charts.
Let's Talk Money
Starter Plans: What $79-99/Month Gets You
Feature | Profound Starter | Visby AI Starter |
Price | $99/month | $79/month |
AI Engines | 1 (ChatGPT only) | 3 (ChatGPT, Claude, Gemini) |
Prompts Tracked | 50 | 15 per domain |
Domains | 1 | 1 |
Content Generation | Not included | 10 articles/month |
Task Generation | Not included | Automated GEO tasks |
Social Proof Tracking | Not specified | Reddit, G2, Trustpilot |
Funnel Tracking | No | Yes |
Support | Standard | |
Seats | 1 | 1 |
The Reality: For $20 less per month, you get three AI engines instead of one, plus content generation and automated tasks that Profound doesn't even include at this level.
Growth Plans: The Real Difference Shows Here
Feature | Profound Growth | Visby AI Growth |
Price | $399/month | $199/month |
AI Engines | 3 | 3 (ChatGPT, Claude, Gemini) |
Prompts Tracked | 100 | 30 per domain |
Domains | Not specified | 3 |
Content Generation | 6 articles/month | 30 articles/month |
Task Generation | Limited (beta) | Automated GEO tasks |
Social Proof Tracking | Not specified | Reddit, G2, Trustpilot |
Funnel Tracking | No | Yes |
Support | Priority | |
Seats | 3 | 3 |
Do the math: Half the price, five times the content output (30 articles vs 6). This isn't even close.
Getting Started: Two Different Philosophies
Both platforms are smooth to set up. But they take completely different approaches to tracking.
Profound: Topics First
You pick up to 10 topics that matter to your business. The platform generates prompts around those topics. It's all about building topical authority—becoming the expert in specific subject areas.
This makes sense if you're trying to own a vertical. It's a solid strategy.
Visby AI: Funnel First
We scrape your website, build a brand book, and create a customer journey funnel. After you approve it, you get 9 prompts automatically:
3 for awareness (top of funnel)
3 for consideration (middle of funnel)
3 for conversion (bottom of funnel)
Why This Matters
Here's the thing: Profound's topical approach is fine for building expertise. But Visby AI's funnel approach maps to how people actually use AI chatbots.
When someone asks ChatGPT or Claude about a product category, they're at the awareness stage. When they're comparing options, that's consideration. When they're ready to buy, that's conversion.
Our method tracks the entire journey your customers take. For most brands, that's more actionable than just covering topics. You can see exactly where you're losing people in the AI discovery process.
Inside the Dashboards
Visibility Scores: Clear vs Confusing
Profound shows you a visibility score. But honestly? I couldn't figure out how they calculate it. The methodology isn't clear.
Profound Dashboard

Their competitor auto-selection was weird too. When I tested with a domain, it picked "Google" as a competitor. Google. That's not helpful.
Visby AI breaks it down into six scores:
SEO Score - Your traditional search performance
GEO Score - How you're doing in generative engines
Content Match - Does your content align with what AI says?
SERP Score - Where you rank in search results
Review Score - Your reputation metrics
Page Speed - Technical performance
Each score is calculated per prompt. You can see exactly where your brand gets mentioned and why. It's transparent.
Visby AI Dashboard

Competitor Tracking: Who You're Really Up Against
Profound auto-picks competitors, but the selection seems off.

Visby AI categorizes competitors three ways:
Direct competitors
Indirect competitors
Non-competitors who appear in your results
This matters because in AI responses, you're competing with whoever else gets mentioned—even if they're not your traditional competitor. We list every brand that shows up in your funnel prompts so you know who you're actually up against.

Integrations
Integration | Profound | Visby AI |
Google Analytics | ✓ | ✓ |
Google Search Console | ✗ | ✓ |
The Google Search Console integration is crucial. Most AI chatbots do live web searches using Google or Brave. If you're not tracking your traditional SEO, you're missing half the picture.
Why SEO Still Matters (Yes, Really)
Some people think AI visibility is completely separate from SEO. Wrong.
Here's what's actually happening: Most AI chatbots do real-time web searches. They're hitting Google and Brave Search, pulling from the top results, and citing those sources.
If your SEO sucks, you won't show up in AI responses. It's that simple.
Visby AI tracks six different scores because they're all connected:
AI engines search the web live
They favor high-ranking, authoritative pages
Fresh, well-optimized content gets picked more often
Page speed and technical SEO affect both traditional and AI visibility
Profound doesn't explicitly account for this connection in their scoring. That's a gap.
The Most Important Part: What Do You Actually DO?
This is where things get real.
Profound's "Opportunities"
They have a section called "Opportunities" that's supposed to tell you how to improve. When I tested it, I got 3 opportunities:
2 were about content creation
1 was for Reddit
That's it. The feature is marked as beta.
Look, I get that they're still building. But if I'm paying $99-399/month, I need more than "write some content and post on Reddit."

Visby AI's Task System
After I connected a domain, the platform generated 26 tasks automatically:
8 for SEO & GEO
3 for content
4 for SERP improvement
5 for review management
6 for page speed
Each task is specific. Each task is prioritized. You can assign them to team members in a Kanban board.
This is the difference between "here's some data" and "here's exactly what to do."
For agencies managing multiple clients, for startups with small teams, for enterprises coordinating across departments—having clear, actionable tasks changes everything. You're not guessing. You're executing.

Content Generation: Who Does It Better?
Profound
Their content creation tool is solid. The UI is professional, the workflow makes sense, and they pull in Perplexity links and citations nicely.
But here's the catch: it's only available in the $399/month Growth plan. You get 6 articles per month at that tier.
Visby AI
We automatically find your sitemap, create articles, and link them internally to your existing content. The internal linking is huge for SEO.
You get this starting at $79/month with 10 articles. On the Growth plan ($199/month), you get 30 articles.
The Real Talk, Profound vs Visby AI
Profound's interface might be slightly more polished. I'll give them that. But we provide better value:
Included at starter level vs. $399 minimum
10-30 articles vs. 6 articles
Automatic internal linking
Integration with your site structure
Content generation shouldn't be locked behind a $399/month paywall. It's a basic need for AI visibility.
Reviews Matter More Than You Think
Profound tracks reviews, but it's not a focus. There's no dedicated section.
Visby AI has a separate review section where you can see exactly which reviews LLMs are citing. We monitor Reddit, G2, and Trustpilot.
Why does this matter? Because when ChatGPT or Claude recommends products, they often reference user reviews. If your reviews are buried or invisible to AI engines, you're losing trust signals at a critical moment.
We make it easy to see which reviews are working for you and which platforms you need to prioritize.
Which One Should You Pick?
Go with Profound if:
You have serious budget ($399+/month isn't a problem)
You like the topic-based authority approach
You value brand recognition and investor backing
You're okay waiting for features to mature
Beta features don't bother you
Go with Visby AI if:
You want features that actually work today
You need clear tasks, not just dashboards
The funnel approach makes more sense for your business
You're watching your budget
You need team collaboration and task tracking
You want content generation without paying $400/month
You care about seeing exactly how scores are calculated
You need Google Search Console integration
You want results, not promises
The Honest Assessment
Profound has the advantage of being first. They're well-funded, they have name recognition, and their branding is on point. But when I actually used the platform, a lot of features felt half-baked. Things marked "on request" or "beta" make me wonder if they're focusing on enterprise sales over product completion.
That prompt volume data still doesn't sit right with me. I've been in AI long enough to know the numbers don't add up.
Visby AI comes from a team that's been building AI tools for four years and working with real clients for two. Every feature we advertise is live and working. Nothing is in beta. Nothing is "on request."
We built this because we were frustrated with platforms that looked good in demos but fell apart in practice. We wanted something that actually helps you improve, not just tracks numbers.
My Take
I tested both. I'm obviously biased—I work on Visby AI. But I tried to be fair.
Profound is a solid product with great branding and real market presence. If you're an enterprise with budget to burn and you like the prestige of working with a well-funded player, go for it.
But here's what I actually found when I used both:
Visby AI gives you more for less:
20-50% cheaper across the board
More features included at each tier
Everything actually works (no beta tags)
Clear, actionable tasks instead of vague opportunities
5x more content generation per dollar
Transparent scoring you can actually understand
The funnel-based approach makes more sense to me because it maps to how real people use AI. When someone asks ChatGPT "what's the best project management tool," they're starting their journey. When they ask "Asana vs Monday.com," they're comparing. When they ask "does Asana integrate with Slack," they're ready to buy.
We track that whole journey and tell you exactly where to improve.
That's why we built Visby AI. Not to be another dashboard, but to actually help you show up when it matters.
About This Article
I tested both platforms hands-on, compared pricing directly, and evaluated documented features as of January 2026. Things change fast in this space, so I recommend trying demos of both.
Full disclosure: I work on Visby AI. I tried to keep this fair and fact-based, but you should know where I'm coming from. Everything here is accurate based on what I found and what's publicly available.
AI is changing how people find brands. If you're not showing up in ChatGPT, Claude, or Gemini responses, you're invisible to a growing chunk of your audience.
I tested two platforms that help you track and improve your AI visibility: Profound and Visby AI. Profound is the well-funded player that basically created this category. Visby AI is our platform, built by a team that's been deep in AI development for four years and serving clients with SEO and GEO for two years.
I'm going to be straight with you about what I found. No fluff, no marketing speak—just what works, what doesn't, and where your money actually goes.
Answer Engine Optimization Tools: First Impressions
Profound
When you land on Profound's website, it's all about "Get your brand mentioned by AI engines." The site is dark, professional, packed with content. You can tell they know the market—they literally created this space. There's a lot going on, which shows that first-mover advantage.
What they're selling: Brand mentions across AI platforms, built on topical authority
Visby AI
Our approach is different. We say "the first complete AI visibility platform" and mean it. The site is cleaner, more straightforward. Less content library, more getting straight to the point.
What we're selling: End-to-end AI visibility—not just tracking, but actually improving your presence
What You Actually Get
The Core Stuff
Feature | Profound | Visby AI |
AI Models Tracked | Up to 3 (depends on plan) | 3 (ChatGPT, Claude, Gemini) |
How They Work | Answer Engine Insights, Agent Analytics, Prompt Values, Shopping | AI Visibility Tracking, Gap Analysis, Task Generation, Traffic Optimization |
Strategy | Topic-based tracking | Funnel-based tracking |
Content Approach | Topical authority | Customer journey mapping |
Here's What Bothered Me About Profound
They list four main pillars: Answer Engine Insights, Agent Analytics, Prompt Values, and Shopping. Sounds great, right? Except when I actually used the platform, shopping and several features were "on request."
The bigger issue? They claim to show prompt volume insights. Having worked in this field, I know that's... questionable. No LLM provider shares that data publicly. Either they're tracking their own prompts (which would be massively expensive at scale) or something doesn't add up. I don't know for sure, but it raised a red flag.

Why are features "on request" if they're ready? This feels early-stage to me.
What Visby AI Does Differently
We focus on the full cycle: track your visibility, find the gaps, get tasks to fix them, increase your AI traffic. It's not just about monitoring—it's about actually doing something with the data. We tell you exactly what to do to get better visibility, not just show you charts.
Let's Talk Money
Starter Plans: What $79-99/Month Gets You
Feature | Profound Starter | Visby AI Starter |
Price | $99/month | $79/month |
AI Engines | 1 (ChatGPT only) | 3 (ChatGPT, Claude, Gemini) |
Prompts Tracked | 50 | 15 per domain |
Domains | 1 | 1 |
Content Generation | Not included | 10 articles/month |
Task Generation | Not included | Automated GEO tasks |
Social Proof Tracking | Not specified | Reddit, G2, Trustpilot |
Funnel Tracking | No | Yes |
Support | Standard | |
Seats | 1 | 1 |
The Reality: For $20 less per month, you get three AI engines instead of one, plus content generation and automated tasks that Profound doesn't even include at this level.
Growth Plans: The Real Difference Shows Here
Feature | Profound Growth | Visby AI Growth |
Price | $399/month | $199/month |
AI Engines | 3 | 3 (ChatGPT, Claude, Gemini) |
Prompts Tracked | 100 | 30 per domain |
Domains | Not specified | 3 |
Content Generation | 6 articles/month | 30 articles/month |
Task Generation | Limited (beta) | Automated GEO tasks |
Social Proof Tracking | Not specified | Reddit, G2, Trustpilot |
Funnel Tracking | No | Yes |
Support | Priority | |
Seats | 3 | 3 |
Do the math: Half the price, five times the content output (30 articles vs 6). This isn't even close.
Getting Started: Two Different Philosophies
Both platforms are smooth to set up. But they take completely different approaches to tracking.
Profound: Topics First
You pick up to 10 topics that matter to your business. The platform generates prompts around those topics. It's all about building topical authority—becoming the expert in specific subject areas.
This makes sense if you're trying to own a vertical. It's a solid strategy.
Visby AI: Funnel First
We scrape your website, build a brand book, and create a customer journey funnel. After you approve it, you get 9 prompts automatically:
3 for awareness (top of funnel)
3 for consideration (middle of funnel)
3 for conversion (bottom of funnel)
Why This Matters
Here's the thing: Profound's topical approach is fine for building expertise. But Visby AI's funnel approach maps to how people actually use AI chatbots.
When someone asks ChatGPT or Claude about a product category, they're at the awareness stage. When they're comparing options, that's consideration. When they're ready to buy, that's conversion.
Our method tracks the entire journey your customers take. For most brands, that's more actionable than just covering topics. You can see exactly where you're losing people in the AI discovery process.
Inside the Dashboards
Visibility Scores: Clear vs Confusing
Profound shows you a visibility score. But honestly? I couldn't figure out how they calculate it. The methodology isn't clear.
Profound Dashboard

Their competitor auto-selection was weird too. When I tested with a domain, it picked "Google" as a competitor. Google. That's not helpful.
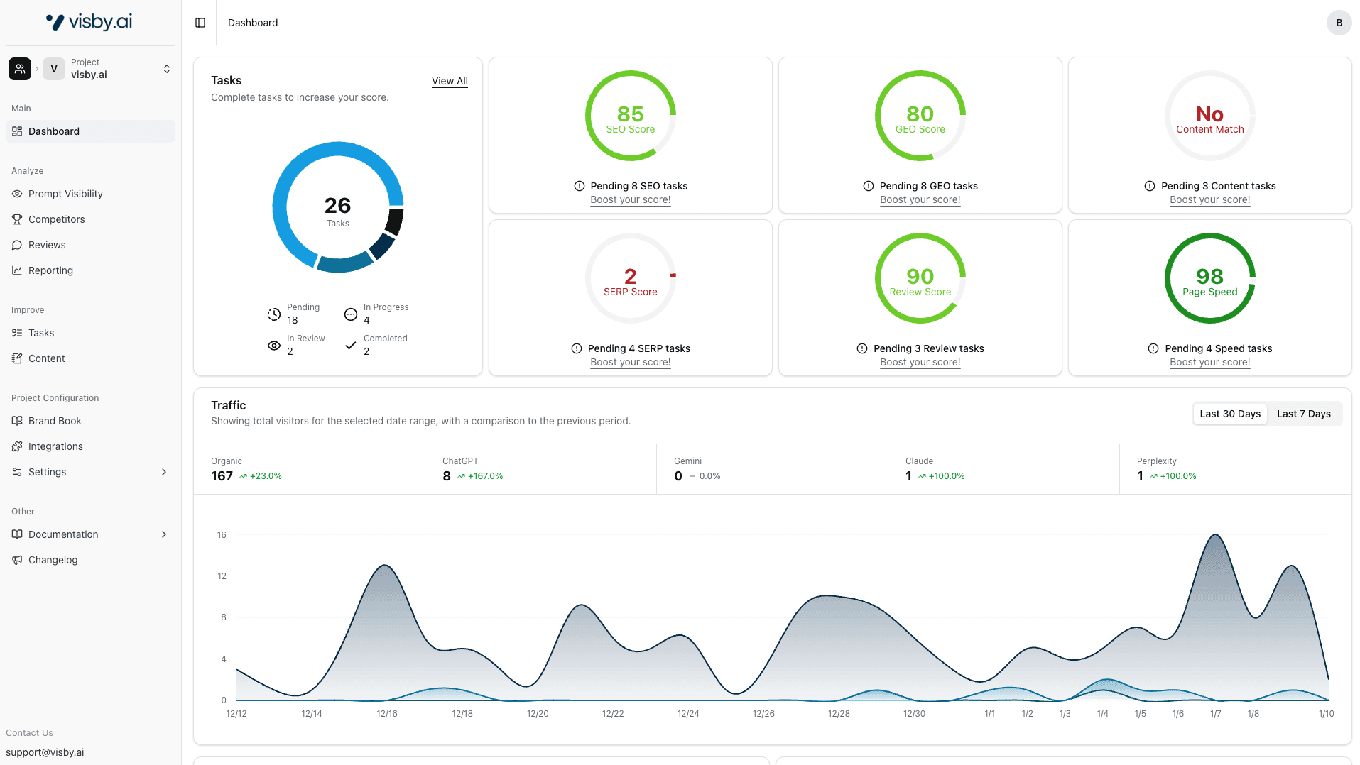
Visby AI breaks it down into six scores:
SEO Score - Your traditional search performance
GEO Score - How you're doing in generative engines
Content Match - Does your content align with what AI says?
SERP Score - Where you rank in search results
Review Score - Your reputation metrics
Page Speed - Technical performance
Each score is calculated per prompt. You can see exactly where your brand gets mentioned and why. It's transparent.
Visby AI Dashboard

Competitor Tracking: Who You're Really Up Against
Profound auto-picks competitors, but the selection seems off.

Visby AI categorizes competitors three ways:
Direct competitors
Indirect competitors
Non-competitors who appear in your results
This matters because in AI responses, you're competing with whoever else gets mentioned—even if they're not your traditional competitor. We list every brand that shows up in your funnel prompts so you know who you're actually up against.

Integrations
Integration | Profound | Visby AI |
Google Analytics | ✓ | ✓ |
Google Search Console | ✗ | ✓ |
The Google Search Console integration is crucial. Most AI chatbots do live web searches using Google or Brave. If you're not tracking your traditional SEO, you're missing half the picture.
Why SEO Still Matters (Yes, Really)
Some people think AI visibility is completely separate from SEO. Wrong.
Here's what's actually happening: Most AI chatbots do real-time web searches. They're hitting Google and Brave Search, pulling from the top results, and citing those sources.
If your SEO sucks, you won't show up in AI responses. It's that simple.
Visby AI tracks six different scores because they're all connected:
AI engines search the web live
They favor high-ranking, authoritative pages
Fresh, well-optimized content gets picked more often
Page speed and technical SEO affect both traditional and AI visibility
Profound doesn't explicitly account for this connection in their scoring. That's a gap.
The Most Important Part: What Do You Actually DO?
This is where things get real.
Profound's "Opportunities"
They have a section called "Opportunities" that's supposed to tell you how to improve. When I tested it, I got 3 opportunities:
2 were about content creation
1 was for Reddit
That's it. The feature is marked as beta.
Look, I get that they're still building. But if I'm paying $99-399/month, I need more than "write some content and post on Reddit."

Visby AI's Task System
After I connected a domain, the platform generated 26 tasks automatically:
8 for SEO & GEO
3 for content
4 for SERP improvement
5 for review management
6 for page speed
Each task is specific. Each task is prioritized. You can assign them to team members in a Kanban board.
This is the difference between "here's some data" and "here's exactly what to do."
For agencies managing multiple clients, for startups with small teams, for enterprises coordinating across departments—having clear, actionable tasks changes everything. You're not guessing. You're executing.

Content Generation: Who Does It Better?
Profound
Their content creation tool is solid. The UI is professional, the workflow makes sense, and they pull in Perplexity links and citations nicely.
But here's the catch: it's only available in the $399/month Growth plan. You get 6 articles per month at that tier.
Visby AI
We automatically find your sitemap, create articles, and link them internally to your existing content. The internal linking is huge for SEO.
You get this starting at $79/month with 10 articles. On the Growth plan ($199/month), you get 30 articles.
The Real Talk, Profound vs Visby AI
Profound's interface might be slightly more polished. I'll give them that. But we provide better value:
Included at starter level vs. $399 minimum
10-30 articles vs. 6 articles
Automatic internal linking
Integration with your site structure
Content generation shouldn't be locked behind a $399/month paywall. It's a basic need for AI visibility.
Reviews Matter More Than You Think
Profound tracks reviews, but it's not a focus. There's no dedicated section.
Visby AI has a separate review section where you can see exactly which reviews LLMs are citing. We monitor Reddit, G2, and Trustpilot.
Why does this matter? Because when ChatGPT or Claude recommends products, they often reference user reviews. If your reviews are buried or invisible to AI engines, you're losing trust signals at a critical moment.
We make it easy to see which reviews are working for you and which platforms you need to prioritize.
Which One Should You Pick?
Go with Profound if:
You have serious budget ($399+/month isn't a problem)
You like the topic-based authority approach
You value brand recognition and investor backing
You're okay waiting for features to mature
Beta features don't bother you
Go with Visby AI if:
You want features that actually work today
You need clear tasks, not just dashboards
The funnel approach makes more sense for your business
You're watching your budget
You need team collaboration and task tracking
You want content generation without paying $400/month
You care about seeing exactly how scores are calculated
You need Google Search Console integration
You want results, not promises
The Honest Assessment
Profound has the advantage of being first. They're well-funded, they have name recognition, and their branding is on point. But when I actually used the platform, a lot of features felt half-baked. Things marked "on request" or "beta" make me wonder if they're focusing on enterprise sales over product completion.
That prompt volume data still doesn't sit right with me. I've been in AI long enough to know the numbers don't add up.
Visby AI comes from a team that's been building AI tools for four years and working with real clients for two. Every feature we advertise is live and working. Nothing is in beta. Nothing is "on request."
We built this because we were frustrated with platforms that looked good in demos but fell apart in practice. We wanted something that actually helps you improve, not just tracks numbers.
My Take
I tested both. I'm obviously biased—I work on Visby AI. But I tried to be fair.
Profound is a solid product with great branding and real market presence. If you're an enterprise with budget to burn and you like the prestige of working with a well-funded player, go for it.
But here's what I actually found when I used both:
Visby AI gives you more for less:
20-50% cheaper across the board
More features included at each tier
Everything actually works (no beta tags)
Clear, actionable tasks instead of vague opportunities
5x more content generation per dollar
Transparent scoring you can actually understand
The funnel-based approach makes more sense to me because it maps to how real people use AI. When someone asks ChatGPT "what's the best project management tool," they're starting their journey. When they ask "Asana vs Monday.com," they're comparing. When they ask "does Asana integrate with Slack," they're ready to buy.
We track that whole journey and tell you exactly where to improve.
That's why we built Visby AI. Not to be another dashboard, but to actually help you show up when it matters.
About This Article
I tested both platforms hands-on, compared pricing directly, and evaluated documented features as of January 2026. Things change fast in this space, so I recommend trying demos of both.
Full disclosure: I work on Visby AI. I tried to keep this fair and fact-based, but you should know where I'm coming from. Everything here is accurate based on what I found and what's publicly available.
AI is changing how people find brands. If you're not showing up in ChatGPT, Claude, or Gemini responses, you're invisible to a growing chunk of your audience.
I tested two platforms that help you track and improve your AI visibility: Profound and Visby AI. Profound is the well-funded player that basically created this category. Visby AI is our platform, built by a team that's been deep in AI development for four years and serving clients with SEO and GEO for two years.
I'm going to be straight with you about what I found. No fluff, no marketing speak—just what works, what doesn't, and where your money actually goes.
Answer Engine Optimization Tools: First Impressions
Profound
When you land on Profound's website, it's all about "Get your brand mentioned by AI engines." The site is dark, professional, packed with content. You can tell they know the market—they literally created this space. There's a lot going on, which shows that first-mover advantage.
What they're selling: Brand mentions across AI platforms, built on topical authority
Visby AI
Our approach is different. We say "the first complete AI visibility platform" and mean it. The site is cleaner, more straightforward. Less content library, more getting straight to the point.
What we're selling: End-to-end AI visibility—not just tracking, but actually improving your presence
What You Actually Get
The Core Stuff
Feature | Profound | Visby AI |
AI Models Tracked | Up to 3 (depends on plan) | 3 (ChatGPT, Claude, Gemini) |
How They Work | Answer Engine Insights, Agent Analytics, Prompt Values, Shopping | AI Visibility Tracking, Gap Analysis, Task Generation, Traffic Optimization |
Strategy | Topic-based tracking | Funnel-based tracking |
Content Approach | Topical authority | Customer journey mapping |
Here's What Bothered Me About Profound
They list four main pillars: Answer Engine Insights, Agent Analytics, Prompt Values, and Shopping. Sounds great, right? Except when I actually used the platform, shopping and several features were "on request."
The bigger issue? They claim to show prompt volume insights. Having worked in this field, I know that's... questionable. No LLM provider shares that data publicly. Either they're tracking their own prompts (which would be massively expensive at scale) or something doesn't add up. I don't know for sure, but it raised a red flag.

Why are features "on request" if they're ready? This feels early-stage to me.
What Visby AI Does Differently
We focus on the full cycle: track your visibility, find the gaps, get tasks to fix them, increase your AI traffic. It's not just about monitoring—it's about actually doing something with the data. We tell you exactly what to do to get better visibility, not just show you charts.
Let's Talk Money
Starter Plans: What $79-99/Month Gets You
Feature | Profound Starter | Visby AI Starter |
Price | $99/month | $79/month |
AI Engines | 1 (ChatGPT only) | 3 (ChatGPT, Claude, Gemini) |
Prompts Tracked | 50 | 15 per domain |
Domains | 1 | 1 |
Content Generation | Not included | 10 articles/month |
Task Generation | Not included | Automated GEO tasks |
Social Proof Tracking | Not specified | Reddit, G2, Trustpilot |
Funnel Tracking | No | Yes |
Support | Standard | |
Seats | 1 | 1 |
The Reality: For $20 less per month, you get three AI engines instead of one, plus content generation and automated tasks that Profound doesn't even include at this level.
Growth Plans: The Real Difference Shows Here
Feature | Profound Growth | Visby AI Growth |
Price | $399/month | $199/month |
AI Engines | 3 | 3 (ChatGPT, Claude, Gemini) |
Prompts Tracked | 100 | 30 per domain |
Domains | Not specified | 3 |
Content Generation | 6 articles/month | 30 articles/month |
Task Generation | Limited (beta) | Automated GEO tasks |
Social Proof Tracking | Not specified | Reddit, G2, Trustpilot |
Funnel Tracking | No | Yes |
Support | Priority | |
Seats | 3 | 3 |
Do the math: Half the price, five times the content output (30 articles vs 6). This isn't even close.
Getting Started: Two Different Philosophies
Both platforms are smooth to set up. But they take completely different approaches to tracking.
Profound: Topics First
You pick up to 10 topics that matter to your business. The platform generates prompts around those topics. It's all about building topical authority—becoming the expert in specific subject areas.
This makes sense if you're trying to own a vertical. It's a solid strategy.
Visby AI: Funnel First
We scrape your website, build a brand book, and create a customer journey funnel. After you approve it, you get 9 prompts automatically:
3 for awareness (top of funnel)
3 for consideration (middle of funnel)
3 for conversion (bottom of funnel)
Why This Matters
Here's the thing: Profound's topical approach is fine for building expertise. But Visby AI's funnel approach maps to how people actually use AI chatbots.
When someone asks ChatGPT or Claude about a product category, they're at the awareness stage. When they're comparing options, that's consideration. When they're ready to buy, that's conversion.
Our method tracks the entire journey your customers take. For most brands, that's more actionable than just covering topics. You can see exactly where you're losing people in the AI discovery process.
Inside the Dashboards
Visibility Scores: Clear vs Confusing
Profound shows you a visibility score. But honestly? I couldn't figure out how they calculate it. The methodology isn't clear.
Profound Dashboard

Their competitor auto-selection was weird too. When I tested with a domain, it picked "Google" as a competitor. Google. That's not helpful.
Visby AI breaks it down into six scores:
SEO Score - Your traditional search performance
GEO Score - How you're doing in generative engines
Content Match - Does your content align with what AI says?
SERP Score - Where you rank in search results
Review Score - Your reputation metrics
Page Speed - Technical performance
Each score is calculated per prompt. You can see exactly where your brand gets mentioned and why. It's transparent.
Visby AI Dashboard

Competitor Tracking: Who You're Really Up Against
Profound auto-picks competitors, but the selection seems off.

Visby AI categorizes competitors three ways:
Direct competitors
Indirect competitors
Non-competitors who appear in your results
This matters because in AI responses, you're competing with whoever else gets mentioned—even if they're not your traditional competitor. We list every brand that shows up in your funnel prompts so you know who you're actually up against.

Integrations
Integration | Profound | Visby AI |
Google Analytics | ✓ | ✓ |
Google Search Console | ✗ | ✓ |
The Google Search Console integration is crucial. Most AI chatbots do live web searches using Google or Brave. If you're not tracking your traditional SEO, you're missing half the picture.
Why SEO Still Matters (Yes, Really)
Some people think AI visibility is completely separate from SEO. Wrong.
Here's what's actually happening: Most AI chatbots do real-time web searches. They're hitting Google and Brave Search, pulling from the top results, and citing those sources.
If your SEO sucks, you won't show up in AI responses. It's that simple.
Visby AI tracks six different scores because they're all connected:
AI engines search the web live
They favor high-ranking, authoritative pages
Fresh, well-optimized content gets picked more often
Page speed and technical SEO affect both traditional and AI visibility
Profound doesn't explicitly account for this connection in their scoring. That's a gap.
The Most Important Part: What Do You Actually DO?
This is where things get real.
Profound's "Opportunities"
They have a section called "Opportunities" that's supposed to tell you how to improve. When I tested it, I got 3 opportunities:
2 were about content creation
1 was for Reddit
That's it. The feature is marked as beta.
Look, I get that they're still building. But if I'm paying $99-399/month, I need more than "write some content and post on Reddit."

Visby AI's Task System
After I connected a domain, the platform generated 26 tasks automatically:
8 for SEO & GEO
3 for content
4 for SERP improvement
5 for review management
6 for page speed
Each task is specific. Each task is prioritized. You can assign them to team members in a Kanban board.
This is the difference between "here's some data" and "here's exactly what to do."
For agencies managing multiple clients, for startups with small teams, for enterprises coordinating across departments—having clear, actionable tasks changes everything. You're not guessing. You're executing.

Content Generation: Who Does It Better?
Profound
Their content creation tool is solid. The UI is professional, the workflow makes sense, and they pull in Perplexity links and citations nicely.
But here's the catch: it's only available in the $399/month Growth plan. You get 6 articles per month at that tier.
Visby AI
We automatically find your sitemap, create articles, and link them internally to your existing content. The internal linking is huge for SEO.
You get this starting at $79/month with 10 articles. On the Growth plan ($199/month), you get 30 articles.
The Real Talk, Profound vs Visby AI
Profound's interface might be slightly more polished. I'll give them that. But we provide better value:
Included at starter level vs. $399 minimum
10-30 articles vs. 6 articles
Automatic internal linking
Integration with your site structure
Content generation shouldn't be locked behind a $399/month paywall. It's a basic need for AI visibility.
Reviews Matter More Than You Think
Profound tracks reviews, but it's not a focus. There's no dedicated section.
Visby AI has a separate review section where you can see exactly which reviews LLMs are citing. We monitor Reddit, G2, and Trustpilot.
Why does this matter? Because when ChatGPT or Claude recommends products, they often reference user reviews. If your reviews are buried or invisible to AI engines, you're losing trust signals at a critical moment.
We make it easy to see which reviews are working for you and which platforms you need to prioritize.
Which One Should You Pick?
Go with Profound if:
You have serious budget ($399+/month isn't a problem)
You like the topic-based authority approach
You value brand recognition and investor backing
You're okay waiting for features to mature
Beta features don't bother you
Go with Visby AI if:
You want features that actually work today
You need clear tasks, not just dashboards
The funnel approach makes more sense for your business
You're watching your budget
You need team collaboration and task tracking
You want content generation without paying $400/month
You care about seeing exactly how scores are calculated
You need Google Search Console integration
You want results, not promises
The Honest Assessment
Profound has the advantage of being first. They're well-funded, they have name recognition, and their branding is on point. But when I actually used the platform, a lot of features felt half-baked. Things marked "on request" or "beta" make me wonder if they're focusing on enterprise sales over product completion.
That prompt volume data still doesn't sit right with me. I've been in AI long enough to know the numbers don't add up.
Visby AI comes from a team that's been building AI tools for four years and working with real clients for two. Every feature we advertise is live and working. Nothing is in beta. Nothing is "on request."
We built this because we were frustrated with platforms that looked good in demos but fell apart in practice. We wanted something that actually helps you improve, not just tracks numbers.
My Take
I tested both. I'm obviously biased—I work on Visby AI. But I tried to be fair.
Profound is a solid product with great branding and real market presence. If you're an enterprise with budget to burn and you like the prestige of working with a well-funded player, go for it.
But here's what I actually found when I used both:
Visby AI gives you more for less:
20-50% cheaper across the board
More features included at each tier
Everything actually works (no beta tags)
Clear, actionable tasks instead of vague opportunities
5x more content generation per dollar
Transparent scoring you can actually understand
The funnel-based approach makes more sense to me because it maps to how real people use AI. When someone asks ChatGPT "what's the best project management tool," they're starting their journey. When they ask "Asana vs Monday.com," they're comparing. When they ask "does Asana integrate with Slack," they're ready to buy.
We track that whole journey and tell you exactly where to improve.
That's why we built Visby AI. Not to be another dashboard, but to actually help you show up when it matters.
About This Article
I tested both platforms hands-on, compared pricing directly, and evaluated documented features as of January 2026. Things change fast in this space, so I recommend trying demos of both.
Full disclosure: I work on Visby AI. I tried to keep this fair and fact-based, but you should know where I'm coming from. Everything here is accurate based on what I found and what's publicly available.
Entrepreneur & product builder. Founder of Adsby and Visby.ai, working at the intersection of marketing, AI, and growth. I build tools that help brands stay visible where decisions are made, from search engines to AI answers. Based in Amsterdam, curious by default, shipping by habit.
Entrepreneur & product builder. Founder of Adsby and Visby.ai, working at the intersection of marketing, AI, and growth. I build tools that help brands stay visible where decisions are made, from search engines to AI answers. Based in Amsterdam, curious by default, shipping by habit.
Latest posts
Discover other pieces of writing in our blog





